Introduction: Repurposing Old Hardware
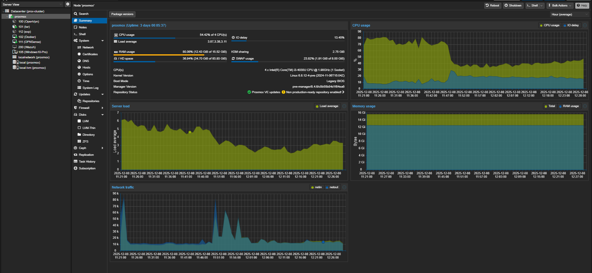
I had a small notebook with 16 GB of RAM and a 4-core Intel(R) Core(TM) i3-4030U CPU @ 1.90GHz. Instead of letting it gather dust, I decided to transform it into a portable, isolated, and powerful lab environment for my cyber security research. The solution? Proxmox VE.
In this post, I'll explain exactly what Proxmox is, the nuances of its installation, and the details of the 4 critical virtual machines (VMs) running on it.
What is Proxmox VE?
Proxmox Virtual Environment (VE) is an open-source, Debian-based "bare-metal" hypervisor used for enterprise virtualization management. Unlike VirtualBox or VMware Workstation, it doesn't run on top of an operating system; it is the operating system.
It combines two powerful technologies:
- KVM (Kernel-based Virtual Machine): Provides full virtualization. You can run any OS (Windows, Linux, BSD) as if it were a physical machine. It fully simulates hardware.
- LXC (Linux Containers): Provides OS-level virtualization. It is much more lightweight because it shares the host's kernel. Only Linux distributions can be run, but performance is near-native.
Installation and Configuration Tips
I installed it via a standard ISO on a USB drive. However, due to limited hardware (especially CPU and RAM), I had to make some strategic configuration decisions:
- Filesystem (ZFS vs LVM): Proxmox supports ZFS, which offers great data integrity but consumes a lot of RAM (usually 1GB+ per 1TB of storage). Since I only have 16 GB of RAM, I opted for the lighter LVM-Thin structure. This saved precious RAM for my VMs.
- Network Config (Linux Bridge): The notebook has one ethernet port and one Wi-Fi card. Proxmox can struggle with Wi-Fi cards in "bridge" mode. So, I configured the ethernet port for main management and WAN access.
- Resource Constraints: Since I have an older i3 CPU, I avoided over-provisioning vCPUs. I generally selected the "Host" CPU type to pass through all physical processor features (like AES-NI) to the VMs.

My Lab Environment: 4 Core Machines
The structure I'm currently using is designed to simulate both defense and offense scenarios:
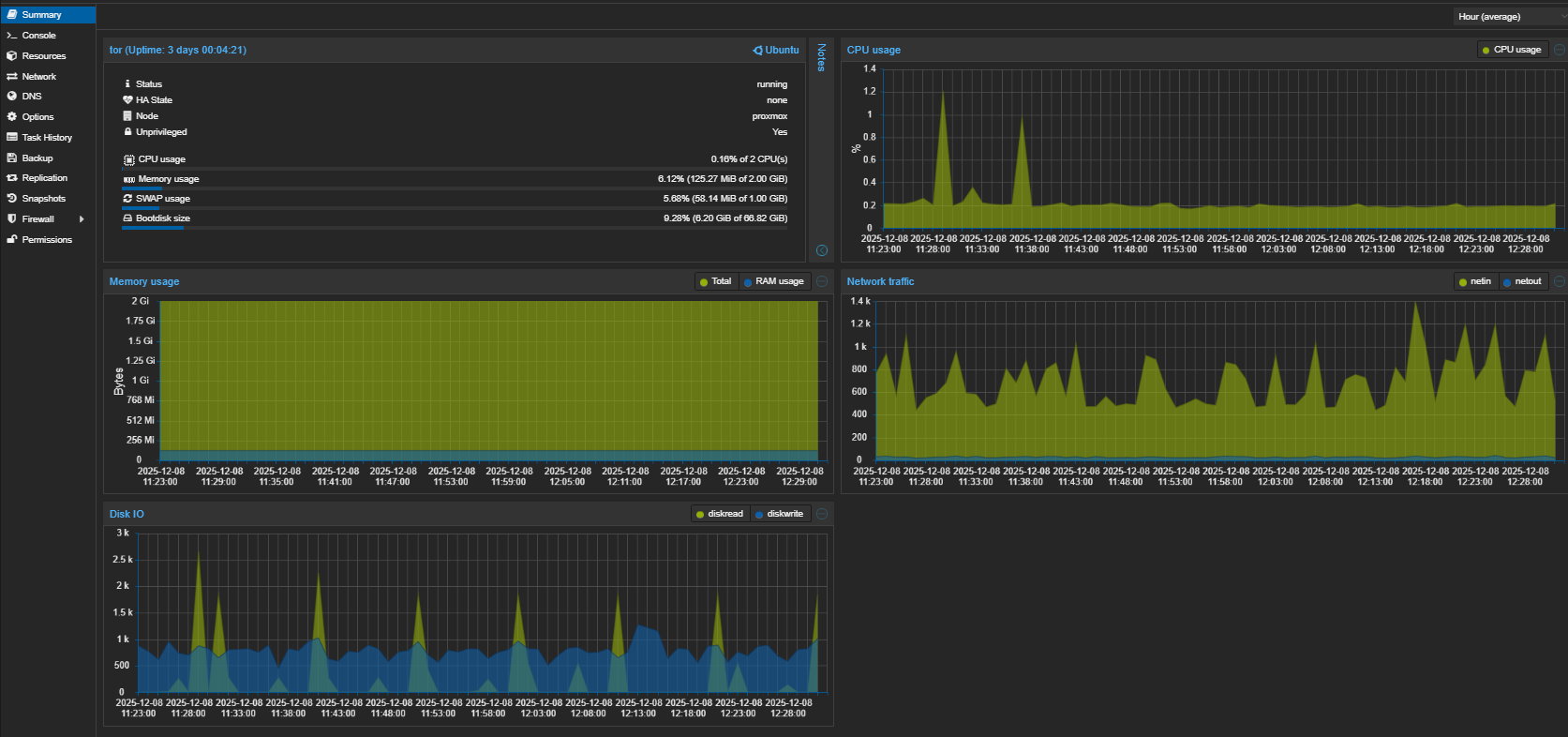
1. Tor Gateway (Ubuntu Template - VM)
This machine is the lab's "invisibility cloak".
- Detailed Setup: A minimal system built on Ubuntu Server. It can have two network interfaces or route via a single one.
- How it Works: The Tor service runs in "Transparent Proxy" mode. iptables rules redirect all incoming traffic to the Tor port (usually 9040).
- Why is it Necessary?: The default Tor service on Kali Linux can sometimes experience exit node issues. Also, using a centralized exit point is much more practical than installing Tor Browser on every machine.
- Usage Scenario: I assigned it a static local IP (e.g., 10.10.10.254). The moment I set this IP as the "Gateway" for any other VM, all traffic from that machine is encrypted and routed through the Tor network.
- Browser Integration: Instead of using Tor Browser on my main computer, I use browser extensions like FoxyProxy on Firefox/Chrome to route traffic to this machine's IP. This allows me to access the Tor network via my standard browser.
- Custom Port: I configured the Tor exit port to 65534 instead of the default. This helps in avoiding some simple port scans and managing traffic more specifically.


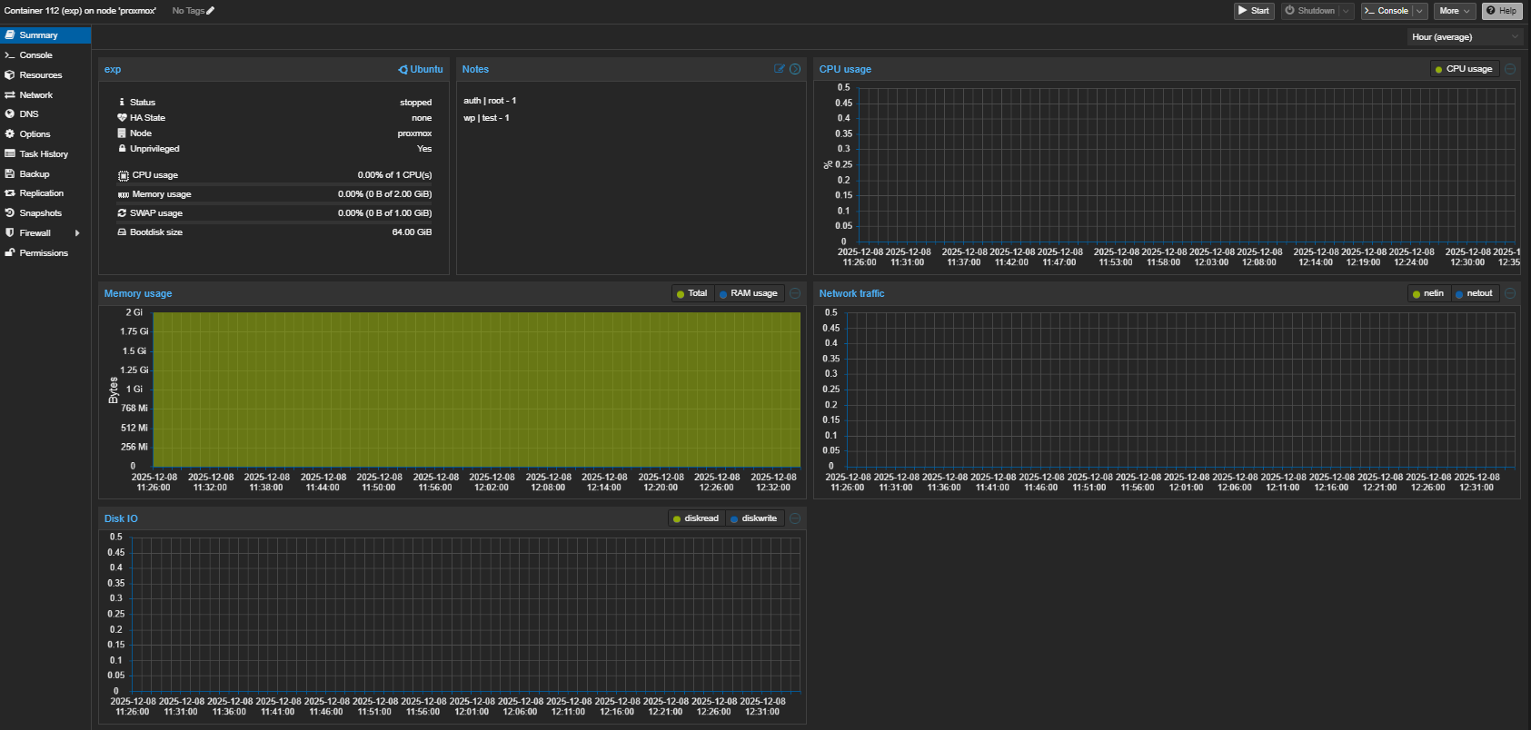
2. Exploit Development & ZeroDay Hunting (Ubuntu Template - VM)
This is my main workbench. An isolated environment prone to getting dirty.
-
Why VM?: Exploit development can sometimes crash the system or cause kernel panics. Being a VM allows me to take instant "Snapshots" and revert within seconds if something goes wrong.
-
Remote Development (VS Code SSH): Instead of using a GUI on this machine, I connect via the Remote - SSH extension in Visual Studio Code from my main computer. This allows me to write code, debug, and manage files in my comfortable environment while the code actually runs on the isolated VM. Debugging exploits with GDB integration is much more efficient this way.
-
Content:
- Web Server: Nginx is installed. I host open-source projects I suspect are vulnerable or my own test scenarios here.
- Tools: Python, GDB (debugger), Burp Suite (headless or remote), and various fuzzing tools are ready.
-
ZeroDay Hunting: I run a downloaded CMS or library here and scan it for vulnerabilities, completely isolated from the outside world.


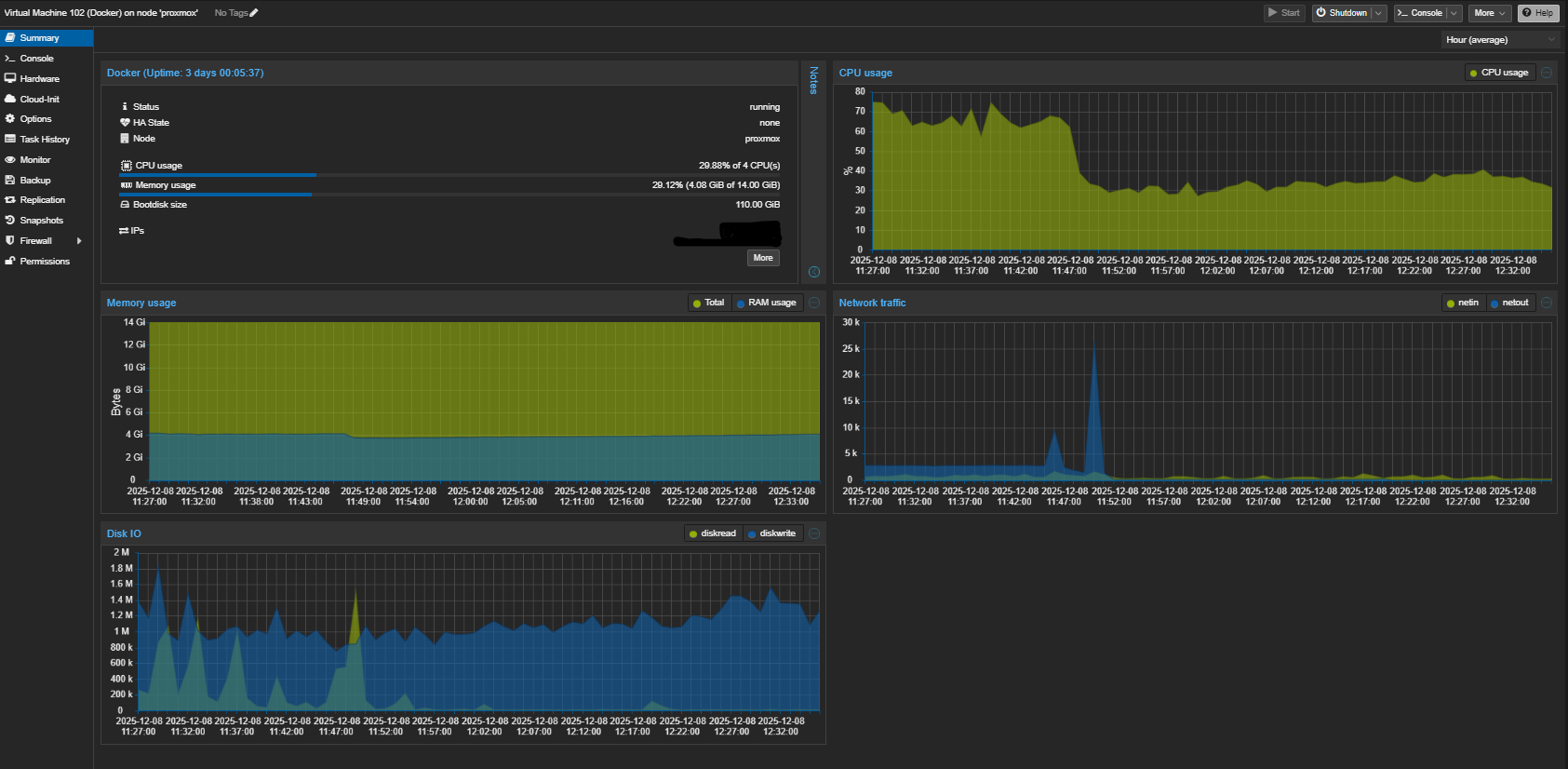
3. Docker Host (Ubuntu Template - VM/CT)
My playground for microservices and quick tests.
-
Setup: A clean Ubuntu with Docker Engine and Docker Compose installed.
-
Why a Separate Machine?: You should never install Docker directly on the Proxmox host. It can destabilize the system. Running Docker inside a separate VM or LXC container is the cleanest method.
-
Usage:
- When I want to try a new security tool (e.g., a C2 server or analysis tool), I pull it from GitHub and run
docker-compose up here.
- I containerize my own small scripts and test them here.
- I use Portainer for visual management.


4. OPNsense Firewall & VPN (VM)
The brain of the network, the security guard, and the gateway to the outside world.


Conclusion
Proxmox can turn even old hardware into an enterprise-grade cyber security lab. By correctly blending VM and CT (Container) technologies, I can conduct comprehensive work on both the offensive and defensive sides with just 16 GB of RAM. This setup is a cost-effective yet powerful starting point for anyone looking to learn and experiment.
Giriş: Eski Donanımı Değerlendirmek
Elimde 16 GB RAM ve 4 çekirdekli Intel(R) Core(TM) i3-4030U CPU @ 1.90GHz işlemciye sahip küçük bir notebook vardı. Bu cihazı kenara atmak yerine, siber güvenlik araştırmalarım ve geliştirmelerim için taşınabilir, izole ve güçlü bir laboratuvar ortamına dönüştürmeye karar verdim. Çözüm? Proxmox VE.
Bu yazıda, Proxmox'un ne olduğundan, kurulum inceliklerinden ve üzerinde koşturduğum 4 kritik sanal makinenin (VM) detaylarından bahsedeceğim.
Proxmox VE Nedir?
Proxmox Virtual Environment (VE), kurumsal sınıf sanallaştırma işlemlerini yönetmek için kullanılan açık kaynaklı, Debian tabanlı bir "bare-metal" (doğrudan donanıma kurulan) hipervizördür. VirtualBox veya VMware Workstation gibi bir işletim sistemi üzerine kurulmaz; kendisi işletim sistemidir.
Proxmox'u bu kadar güçlü kılan iki temel teknolojiyi barındırmasıdır:
- KVM (Kernel-based Virtual Machine): Tam sanallaştırma sağlar. Windows, Linux, BSD gibi herhangi bir işletim sistemini, sanki fiziksel bir makineymiş gibi çalıştırabilirsiniz. Donanımı tamamen simüle eder.
- LXC (Linux Containers): İşletim sistemi seviyesinde sanallaştırma sağlar. Çok daha hafiftir çünkü ana makinenin (host) çekirdeğini (kernel) paylaşır. Sadece Linux dağıtımları çalıştırılabilir ama performansı "native" hıza çok yakındır.
Kurulum ve Konfigürasyonda Dikkat Edilmesi Gerekenler
Kurulumu standart ISO dosyası üzerinden USB ile başlattım. Ancak donanımım sınırlı olduğu için (özellikle CPU ve RAM), konfigürasyonda bazı stratejik kararlar almam gerekti:
- Dosya Sistemi (ZFS vs LVM): Proxmox, ZFS dosya sistemini destekler ve bu harika veri bütünlüğü sağlar. Ancak ZFS çok fazla RAM tüketir (genellikle her 1TB disk için 1GB+ RAM önerilir). 16 GB RAM'im olduğu için ZFS yerine daha hafif olan LVM-Thin yapısını tercih ettim. Bu sayede RAM'i sanal makinelerime sakladım.
- Ağ Yapılandırması (Linux Bridge): Notebook'un tek bir ethernet portu ve bir Wi-Fi kartı var. Proxmox, Wi-Fi kartlarını "bridge" modunda kullanmakta zorlanabilir. Bu yüzden ethernet portunu ana yönetim ve WAN çıkışı olarak yapılandırdım.
- Kaynak Kısıtlaması: CPU'm eski nesil bir i3 olduğu için, sanal makinelere gereğinden fazla vCPU (sanal çekirdek) atamaktan kaçındım. Genellikle "Host" tipi işlemci modelini seçerek, fiziksel işlemcinin tüm özelliklerinin (AES-NI vb.) sanal makineye aktarılmasını sağladım.

Laboratuvar Ortamım: 4 Temel Makine
Şu anda aktif olarak kullandığım yapı, hem savunma hem de saldırı senaryolarını simüle edebileceğim şekilde tasarlandı:
1. Tor Gateway (Ubuntu Template - VM)
Bu makine, laboratuvarın "görünmezlik pelerini"dir.
- Detaylı Yapı: Ubuntu Server üzerine kurulu minimal bir sistem. İki sanal ağ arayüzüne sahip olabilir veya tek arayüz üzerinden routing yapabilir.
- Çalışma Mantığı: İçerisinde Tor servisi "Transparent Proxy" modunda çalışıyor. iptables kuralları ile gelen tüm trafiği Tor portuna (genellikle 9040) yönlendiriyor.
- Neden Gerekli?: Kali Linux üzerinde varsayılan olarak gelen Tor servisinde zaman zaman çıkış nodu (exit node) sorunları yaşanabiliyor. Ayrıca her makineye ayrı ayrı Tor Browser kurmak yerine, merkezi bir çıkış noktası kullanmak çok daha pratik.
- Kullanım Senaryosu: Statik bir yerel IP adresi (örn: 10.10.10.254) verdim. Diğer sanal makinelerin "Gateway" (Ağ Geçidi) adresini bu IP yaptığım anda, o makinenin tüm trafiği şifrelenip Tor ağına giriyor.
- Tarayıcı Entegrasyonu: Kendi ana bilgisayarımda Tor Browser kullanmak yerine, Firefox/Chrome üzerine kurduğum FoxyProxy gibi eklentilerle trafiği bu makinenin IP'sine yönlendiriyorum. Böylece standart tarayıcım üzerinden Tor ağına erişebiliyorum.
- Özel Port: Tor çıkış portunu varsayılan yerine 65534 olarak yapılandırdım. Bu, bazı basit port taramalarından kaçınmayı ve trafiği daha spesifik yönetmeyi sağlıyor.


2. Exploit Development & ZeroDay Hunting (Ubuntu Template - VM)
Burası benim ana çalışma tezgahım. İzole edilmiş, kirlenmeye müsait bir ortam.
-
Neden VM?: Exploit geliştirirken bazen sistem kararsız hale gelebilir veya kernel panic yaşanabilir. VM olması, anlık "Snapshot" (sistem görüntüsü) alıp, bir şeyler ters gittiğinde saniyeler içinde geri dönebilmemi sağlıyor.
-
Uzaktan Geliştirme (VS Code SSH): Bu makinede grafik arayüz kullanmak yerine, ana bilgisayarımdaki Visual Studio Code üzerinden Remote - SSH eklentisi ile bağlanıyorum. Bu sayede kod yazma, debug etme ve dosya yönetimi işlemlerini kendi konforlu ortamımda yaparken, kodlar aslında izole VM üzerinde çalışıyor. GDB entegrasyonu ile exploit debug etmek bu şekilde çok daha verimli oluyor.
-
İçerik:
- Web Sunucusu: Nginx kurulu. Zafiyetli olduğunu düşündüğüm açık kaynak projeleri veya kendi yazdığım test senaryolarını burada barındırıyorum.
- Araçlar: Python, GDB (debugger), Burp Suite (headless veya remote), ve çeşitli fuzzing araçları hazır durumda.
-
ZeroDay Hunting: İndirdiğim bir CMS'i veya kütüphaneyi burada çalıştırıp, dış dünyadan tamamen izole bir şekilde üzerinde zafiyet taraması yapıyorum.


3. Docker Host (Ubuntu Template - VM/CT)
Mikro servisler ve hızlı denemeler için kullandığım oyun alanı.
-
Yapı: Docker Engine ve Docker Compose kurulu temiz bir Ubuntu.
-
Neden Ayrı Bir Makine?: Proxmox'un kendisine (host makineye) asla Docker kurmamalısınız. Bu, sistemin kararlılığını bozabilir. Bunun yerine ayrı bir sanal makine veya LXC konteyneri içinde Docker çalıştırmak en temiz yöntemdir.
-
Kullanım:
- Yeni çıkan bir güvenlik aracını denemek istediğimde (örn: bir C2 sunucusu veya analiz aracı), GitHub'dan çekip burada
docker-compose up diyorum.
- Kendi geliştirdiğim küçük scriptleri konteynerize edip burada test ediyorum.
- Portainer gibi bir arayüz ile görsel yönetim sağlıyorum.


4. OPNsense Firewall & VPN (VM)
Ağın beyni, güvenlik görevlisi ve dış dünyaya açılan kapı.


Sonuç
Proxmox, eski bir donanımı bile kurumsal seviyede bir siber güvenlik laboratuvarına dönüştürebiliyor. VM ve CT (Konteyner) teknolojilerini doğru harmanlayarak, 16 GB RAM ile hem saldırı hem de savunma tarafında kapsamlı çalışmalar yürütebiliyorum. Bu yapı, öğrenmek ve denemek isteyen herkes için maliyetsiz ama çok güçlü bir başlangıç noktası.